Sophos Firewall v21 introduce diversi miglioramenti in termini di funzionalità per semplificare la sua gestione quotidiana e migliorare l’esperienza complessiva dell’utente.
Miglioramenti dell’interfaccia utente
- Risposta significativamente migliorata
- Aspetto rinnovato, che integra le più recenti linee guida di stile di Sophos per garantire la continuità con Sophos Central e con gli altri prodotti Sophos.
- Layout orizzontale migliorato per sfruttare meglio i display widescreen
- Nuove visualizzazioni delle schede per ottimizzare la visibilità degli eventi e dei dati di rete più importanti, con le stesse funzionalità di scorrimento e drill-down precedenti.
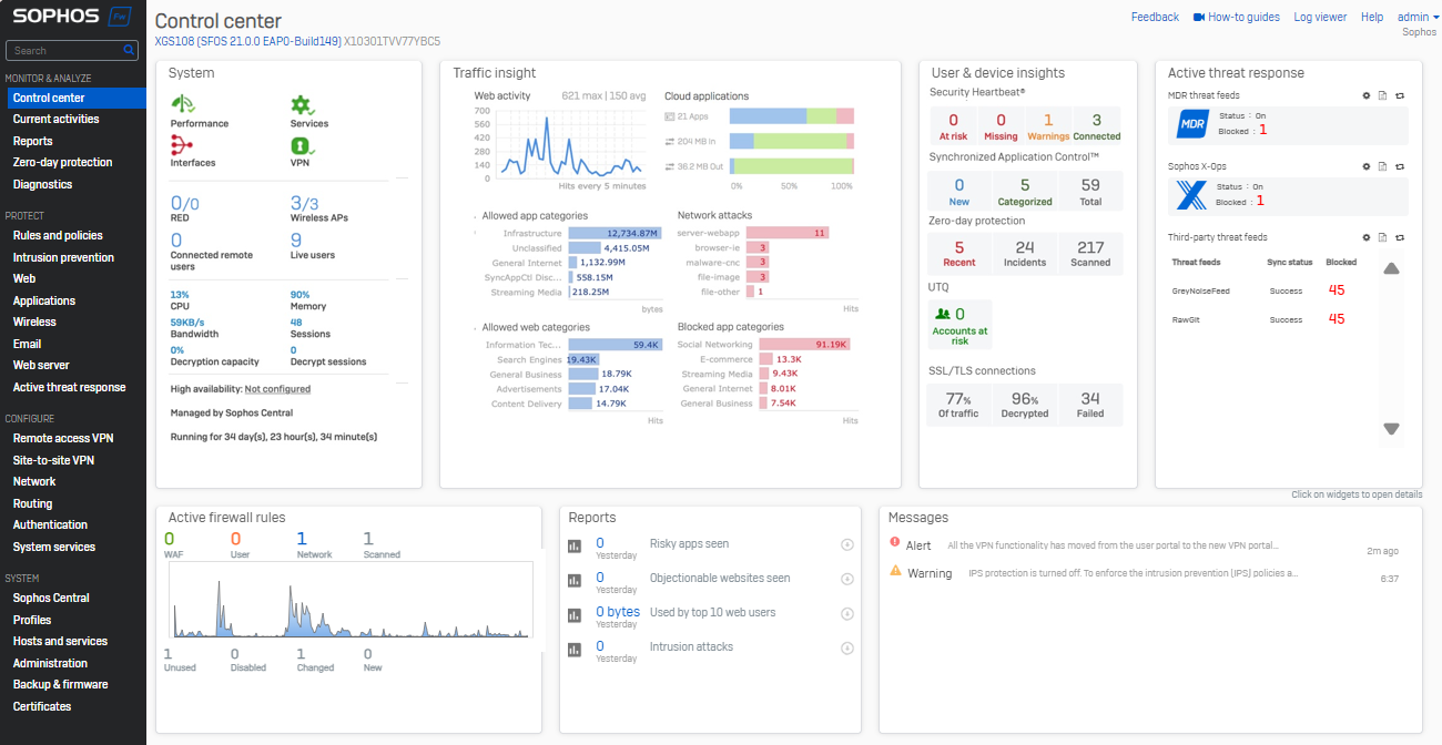
- Una nuovissima scheda Active Threat Response consolida le informazioni sulle minacce provenienti da MDR, Sophos X-Ops e da feed di minacce di terze parti in un’unica sezione di facile consultazione.

Il Control Center rinnovato comprende una nuova scheda per l’Active Threat Response
Riferimenti agli oggetti di rete
- Una nuova visibilità sull’utilizzo degli oggetti di rete è ora disponibile per le interfacce, le zone, i gateway e i profili SD-WAN. È sufficiente fare clic sul nuovo indicatore “utilizzo” in una qualsiasi di queste schermate per ottenere una rapida visualizzazione degli oggetti di rete associati. Si può quindi scendere in profondità per visualizzare o modificare i dettagli dell’oggetto e le impostazioni in vigore.
- È disponibile anche una nuova API XML per recuperare i conteggi dei riferimenti agli oggetti (utilizzo), offrendo visibilità su quelli inutilizzati. Per maggiori dettagli e per una dimostrazione, guardate il video qui sotto.

Scoprite quali oggetti di rete sono associati a interfacce, zone, gateway e profili SD-WAN grazie al drill-down.
Guardate questo breve video dimostrativo per vedere in azione le nuove funzionalità:
Iniziate a sfruttare questa nuova funzionalità di Sophos Firewall v21 partecipando al programma di accesso anticipato. È sufficiente registrarsi al programma, cliccare sul link contenuto nella vostra e-mail per scaricare il pacchetto di aggiornamento del firmware e installarlo sul vostro Sophos Firewall.
Per una panoramica completa di tutte le nuove funzionalità di Sophos Firewall v21, consultate la Guida alle novità.




