Vai al contenuto

Sophos Firewall v21.5: protezione DNS

Come sfruttare al meglio le nuove funzionalità di Sophos Firewall v21.5
Chris McCormack

L’anno scorso abbiamo reso disponibile gratuitamente per tutti i clienti di Sophos Firewall Xstream Protection la protezione DNS di Sophos e a marzo abbiamo esteso il supporto delle Sophos Central Management Region in tutto il mondo. Ora, con la versione 21.5, stiamo integrando ulteriormente la protezione DNS nel Sophos Firewall.

Ecco un video dimostrativo

Guardate questo video per una dimostrazione dettagliata del nuovo widget di protezione DNS e per esercitazioni guidate su come impostare la protezione DNS sul vostro firewall, sui vostri dispositivi ed eseguire la risoluzione dei problemi:

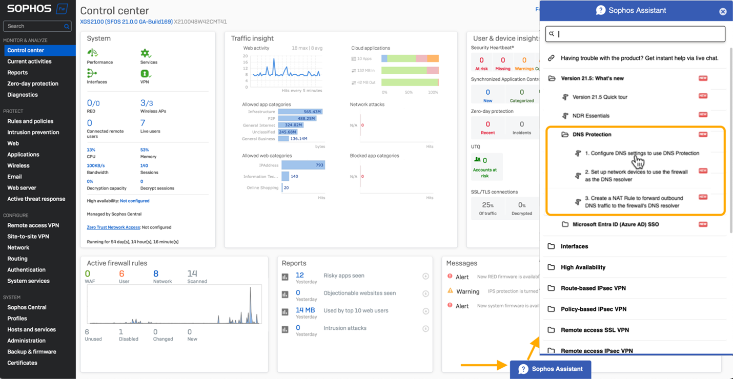
Novità

È presente un nuovo widget del Centro di controllo che indica lo stato della protezione DNS:

Sono disponibili anche esercitazioni guidate che illustrano i passaggi per impostare la protezione DNS sul firewall, sui dispositivi e persino per impostare una regola NAT per rafforzare la protezione DNS. Fate clic su “Assistente Sophos” nella parte inferiore della schermata del Control Center per accedere a queste visite guidate.

Documentazione utile

Consultate la documentazione online per avere tutti i dettagli su come impostare la protezione DNS.

Inizia subito

Sfrutta da subito questa nuova funzionalità disponibile in Sophos Firewall v21.5 partecipando al programma di accesso anticipato. Ti basta registrarti al programma, cliccare sul link ricevuto via e-mail per scaricare il pacchetto di aggiornamento firmware e installarlo sul tuo Sophos Firewall.